隨著我國“碳達峰”與“碳中和”政策的實施,各行各業均在積極探索和落實相關碳減排措施。水泥行業是傳統的碳排放大戶,我國水泥工業的低碳發展對于全國乃至世界具有重要意義。水泥企業生產過程中會消耗大量的煤炭資源,煤炭燃燒所產生的二氧化碳約占水泥企業碳排放總量的30%-35%,利用替代燃料技術可以有效減少燃料中對煤碳的依賴,是水泥行業減少碳排放的有效路徑之一。當前,在煤價高位運行和“雙碳”政策的推動下,很多水泥企業已經開始使用替代燃料,以追求降低生產成本,減少碳排放。替代燃料的使用能夠促進企業綠色、低碳、環保轉型,為水泥企業帶來更多效益及生存空間。
2021年10月,國務院印發《2030年前碳達峰行動方案》(國發〔2021〕23號)中提出“十四五”期間,產業結構和能源結構調整優化取得明顯進展,重點行業能源利用效率大幅提升,煤炭消費增長得到嚴格控制,綠色低碳技術研發和推廣應用取得新進展,推進煤炭消費替代和轉型升級,推動建材行業實現碳達峰。
2021年10月,國家發改委等部門提出《推動重點領域節能降碳意見》(發改產業〔2021〕1464號),通過實施節能降碳行動,到2025年,水泥行業能效達到標桿水平的產能比例超過30%,行業整體能效水平明顯提升,碳排放強度明顯下降,綠色低碳發展能力顯著增強。
近年來,為積極響應和落實國家政策,承擔社會責任,水泥企業充分利用低品質水泥生產原料、燃料、以及處置固體廢物替代優質原料和煤炭,逐漸減少礦山開采。但是劣質原料和燃料對水泥窯正常運轉產生一定影響,尤其是氯、堿、硫含量高的原料和燃料導致水泥窯結皮、堵塞、影響水泥熟料品質。為提高水泥窯系統運轉效率,解決水泥原料和燃料中氯、鉀、鈉、硫等揮發性物質在水泥窯內的循環富集問題,水泥窯通過設置旁路放風設施將其以旁路灰的形式排出水泥窯系統。
水泥熟料或混合材能消納的旁路灰量有限
隨著水泥窯協同處置固體廢物量的增加、替代燃料量的增加、以及水泥原料和燃料中氯、堿、硫等含量的增加,水泥窯旁路放風系統產生的旁路灰量日益增加,旁路灰氯元素含量也逐漸上升。旁路灰是為了解決氯、鉀、鈉、硫等揮發性物質在水泥窯內的循環富集問題,通過水泥窯旁路放風設施排出水泥窯系統的顆粒物,具有粒度細,密度輕等特點。目前,較多企業采用旁路灰摻入水泥熟料或者投入水泥磨進行廠內處理。但是,國家政策及相關標準對添加比例提出要求,摻入量需確保水泥產品中的氯、堿、硫含量滿足要求,導致旁路灰摻入量有限。如果需要送至水泥生產企業外進行處置,應按危險廢物進行管理。水泥企業旁路灰需要尋找更多的出路。
《水泥窯協同處置固體廢物環境保護技術規范》(HJ662—2013)中對旁路放風收集的粉塵的處理進行了明確規定:(1)未經處置的從水泥窯循環系統排出的窯灰和旁路放風收集的粉塵不得再返回水泥窯生產熟料。(2)從水泥窯循環系統排出的窯灰和旁路放風收集的粉塵若采用直接摻加入水泥熟料的處置方式,應嚴格控制其摻加比例,確保水泥產品中的氯、堿、硫含量滿足要求,水泥產品環境安全性滿足相關標準的要求。
《水泥窯協同處置固體廢物污染控制標準》(GB30485-2013)指出旁路放風粉塵和窯灰可以作為替代混合材直接投入水泥磨,但應嚴格控制其摻加比例。如果需要送至水泥生產企業外進行處置,應按危險廢物進行管理。
《水泥窯協同處置危險廢物經營許可證審查指南(試行)》指出,旁路放風粉塵和窯灰可以作為替代混合材直接投入水泥磨,但應嚴格控制其摻加比例,確保水泥產品滿足相關質量標準以及《水泥窯協同處置固體廢物環境保護技術規范》(HJ662—2013)中表1規定的“單位質量水泥的重金屬最大允許投加量”限值。
2016年12月,環境保護部發布《水泥窯協同處置固體廢物污染防治技術政策》的公告也指出協同處置固體廢物水泥窯的窯尾除塵灰宜返回原料系統,但為避免汞等揮發性重金屬在窯內過度積累而排出的窯尾除塵灰和旁路放風粉塵不應返回原料系統。鼓勵降低水泥窯協同處置危險廢物環境風險的預處理技術。
中科國潤“智能一體化脫氯提鉀系統”解決旁路灰處置難題,實現碳減排
北京中科國潤環保科技有限公司(以下簡稱“中科國潤”)自主研發的“智能一體化旁路灰脫氯提鉀系統”能夠有效脫除旁路灰中的氯、鈉、鉀元素,旁路灰經處理后可以直接進入水泥窯生料磨或其他工段,同時可以提取鉀鹽進行二次利用。實現旁路灰資源化利用,助力水泥企業降本增效,實現碳減排。
一、系統介紹
中科國潤根據自主研發的“智能一體化旁路灰脫氯提鉀系統”(項目效果圖如圖1):主要包括水洗模塊、水洗液凈化模塊、蒸發結晶模塊、綜合模塊。

圖1 智能一體化旁路灰脫氯提鉀系統項目效果圖
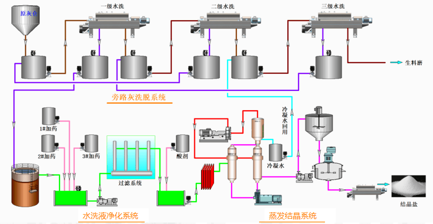
“智能一體化旁路灰脫氯提鉀工藝”采用水洗方式提取旁路灰中的鉀鹽,制成工業產品,經水洗后的旁路灰可用于水泥生料、熟料或混合材。廢水循環利用,零排放;廢氣經多級吸附和收塵后達標準排放。該技術實現了旁路灰處置的資源化利用。旁路灰水洗提鉀工藝包括:旁路灰洗脫單元、水洗液凈化單元和蒸發結晶單元,其工藝流程圖如下:

圖2 智能一體化旁路灰脫氯提鉀工藝流程圖
旁路灰和工藝水分別通過計量后,首先進入制漿反應器進行可溶性鹽的溶解、水化反應,然后泵送至旁路灰洗脫單元進行三多級逆流漂洗水洗,脫氯后的旁路灰可以進入水泥窯生料磨或摻入水泥熟料中。
水洗液送入水洗液凈化單元中經軟化、降懸浮物、中和等物理化學處理后,進入蒸發結晶單元。蒸發結晶產出的結晶鹽作為產品外售,蒸發過程的冷凝水全部回用到旁路灰洗脫單元循環利用,零排放。
二、建設優勢
智能一體化旁路灰脫氯提鉀系統具有顯著的建設優勢:
(1)系統集成度高,建設周期短,可實施性強。智能一體化旁路灰脫氯提鉀系統集成度高,便于運行管理,且項目建設工期為3-6個月,可在短時間內完成項目的建設,快速解決廠內旁路灰安全處置問題。
(2)系統占地面積小,工藝系統靈活。系統占地小,僅800 m2左右,且利用水泥廠內現有區域,無需新增用地。且水洗制鹽系統工藝靈活,可根據水泥廠現有條件調整,更有效的實現旁路灰的資源化利用。
(3)綜合能耗低,處置成本較低。本項目建設于水泥廠內,可充分利用廠內現有余熱,處置成本低,全廠綜合能耗低。
(4)項目可以回收工業級鉀鹽和建材原料,產生的經濟效益主要根據結晶鹽市場價格確定,同時可以節省旁路灰治理費用。
三、技術來源
中科國潤專注生活垃圾焚燒飛灰資源化處置十二年,自主研發了飛灰水洗脫鹽(FWD)技術,并成功應用于多個飛灰資源化處置項目,已建成飛灰處置線達7條,并全部穩定運行,年處置規模達36萬噸。在飛灰資源化處置領域,中科國潤擁有豐富的項目設計、建設、調試和運營經驗。
水泥窯旁路灰中氯離子、重金屬等成分與垃圾焚燒飛灰具有相似特征,但其粒度分布和化學成分仍具有差異性。中科國潤組建專業技術團隊,根據旁路灰成分及特點,探索將飛灰水洗脫鹽(FWD)技術應用于旁路灰中,利用專業的三級逆流漂洗、水洗液處理和MVR蒸發結晶技術脫除旁路灰中的氯離子,以此實現旁路灰的資源化處置。結合飛灰資源化處置項目技術特點及多個項目經驗,中科國潤經過技術改進和創新,自主研發出了“智能一體化旁路灰脫氯提鉀系統”,并通過中試,項目運行效果好。整套系統技術來源可靠,完全具備工業化應用能力和推廣條件。
四、提供服務
根據項目建設的特點,中科國潤能夠結合項目及建設單位實際情況,提供專業的服務和支持。
在設備供應方面,中科國潤擁有先進的技術,成熟的成套裝備。
在副產鹽銷售方面,中科國潤擁有暢銷的售鹽渠道,可以安全承接項目所產的副產鹽。
在項目運營期間,中科國潤擬提供項目委托運營服務5年,充分保障項目的穩定、連續運營。
中科國潤自主研發的“智能一體化旁路灰脫氯提鉀系統”既能夠解決旁路灰處理問題,也為企業增效、為社會服務,可以做到一舉多得,項目符合綠色環保、循環經濟的要求,助力水泥企業實現“雙碳”目標。同時,中科國潤能夠提供專業的項目服務與支持,提供保證項目從設計、建設到運營期間的全流程服務,為客戶創造價值!
專注解決旁路灰處置問題,相關問題可咨詢:
張總:18910037609
李經理:15010109029
喬經理:13522809290


